Skip to content

Biogas Steam Methane Reforming¤

Introduction¤

In the Steam Methane Reforming (SMR) process, depicted in Figure 1a, natural gas is combined with high-pressure steam and introduced into reforming tubes containing catalysts conducive to the reforming reactions. These reactions are inherently endothermic, necessitating the integration of a furnace within the reforming section to provide the essential thermal energy. The fuel for this furnace is sourced from natural gas and the purge stream from the Pressure Swing Adsorption (PSA) unit.

For systems equipped with carbon capture technology, an additional CO2 removal unit is imperative to isolate and liquefy the CO2 present in the flue gas stream emanating from the furnace.1

In this case the input gas is not natural gas but biogas.2

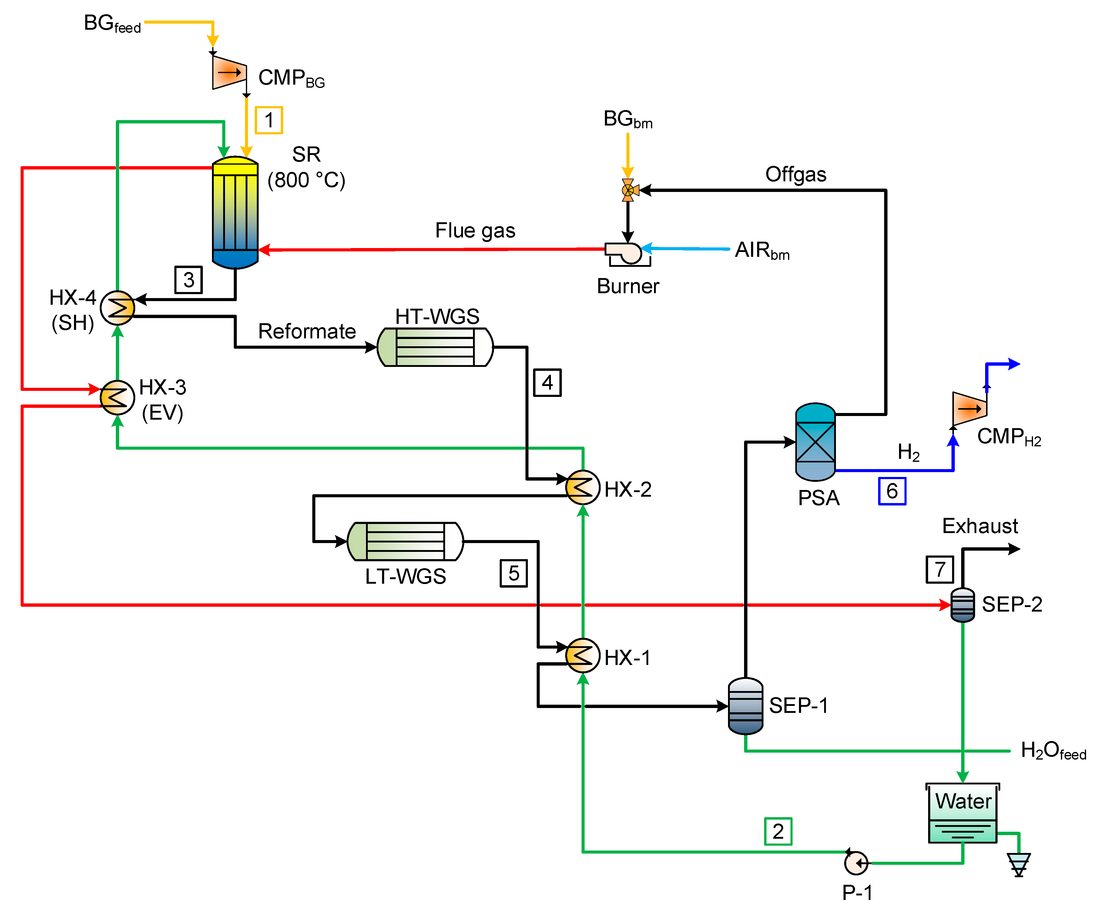
Layout of the SR reference case (SR: steam reforming; HX: heat exchanger; BG: biogas; SH: superheater; EV: evaporator; LT: low temperature; WGS: water gas shift; HT: high temperature; SEP: water separator CMP: compressor; PSA: pressure swing adsorption).source:(2)
Layout of the SR reference case (SR: steam reforming; HX: heat exchanger; BG: biogas; SH: superheater; EV: evaporator; LT: low temperature; WGS: water gas shift; HT: high temperature; SEP: water separator CMP: compressor; PSA: pressure swing adsorption).source:(2)

ES Model Parameters¤

All the parameters concerning the Biogas Steam Methane Reforming are listed in the table below.

entry_key value unit sets source_reference
H2_HP (layer) 1 kWh CAN Slaymaker, Amara, (2021): "Demographic and Geographic Region Definition in Energy System Modelling. A Case Study of Canada's Path to Net Zero Greenhouse Gas Emissions by 2050 and the Role of Hydrogen"
WOOD (layer) -1.711 kWh CAN Slaymaker, Amara, (2021): "Demographic and Geographic Region Definition in Energy System Modelling. A Case Study of Canada's Path to Net Zero Greenhouse Gas Emissions by 2050 and the Role of Hydrogen"
c_inv 1390.82 CAD/kW CAN Slaymaker, Amara, (2021): "Demographic and Geographic Region Definition in Energy System Modelling. A Case Study of Canada's Path to Net Zero Greenhouse Gas Emissions by 2050 and the Role of Hydrogen"
c_maint 69.54 CAD/kW/y CAN Slaymaker, Amara, (2021): "Demographic and Geographic Region Definition in Energy System Modelling. A Case Study of Canada's Path to Net Zero Greenhouse Gas Emissions by 2050 and the Role of Hydrogen"
c_p 0.86 - CAN Slaymaker, Amara, (2021): "Demographic and Geographic Region Definition in Energy System Modelling. A Case Study of Canada's Path to Net Zero Greenhouse Gas Emissions by 2050 and the Role of Hydrogen"
lifetime 30 y CAN Slaymaker, Amara, (2021): "Demographic and Geographic Region Definition in Energy System Modelling. A Case Study of Canada's Path to Net Zero Greenhouse Gas Emissions by 2050 and the Role of Hydrogen"

References¤

Data Sources
Slaymaker, Amara. (2021). "Demographic and Geographic Region Definition in Energy System Modelling. A Case Study of Canada's Path to Net Zero Greenhouse Gas Emissions by 2050 and the Role of Hydrogen"

  1. Khojasteh Salkuyeh, Yaser, et al. “Techno-economic analysis and life cycle assessment of hydrogen production from natural gas using current and emerging technologies.” Int. J. Hydrogen Energy, vol. 42, no. 30, 27 July 2017, pp. 18894-909, www.sciencedirect.com/science/article/pii/S0360319917322036 ⧉

  2. Marcoberardino, Gioele Di, et al. “Green Hydrogen Production from Raw Biogas: A Techno-Economic Investigation of Conventional Processes Using Pressure Swing Adsorption Unit.” Processes, vol. 6, no. 3, 25 Feb. 2018, p. 19, www.mdpi.com/2227-9717/6/3/19 ⧉